带你了解空气开关和隔离开关的区别

带你了解空气开关和隔离开关的区别
一、概念

1.空气开关
①又名空气断路器,是断路器的一种。是一种只要电路中电流超过额定值就会自动断开的开关。
②空气开关是低压配电网络和电力拖动系统中非常重要的一种电器它集控制和多种保护功能于一身。除了能完成接触和分断电路外还能对电路或电气设备发生的短路、严重过载及欠电压等进行保护,同时也可以用于电动机的非频繁启动。
file
file

空气开关示意图 隔离开关示意图
2.隔离开关
①是一种主要用于“隔离电源、倒闸操作、用以连通和切断小电流电路”,无灭弧功能的开关器件。
②在分位置时,触头间有符合规定的绝缘距离和明显的断开标志;在合位置时,能承载正常回路条件下的电流及在规定时间内异常条件(例如短路)下的电流的开关设备。
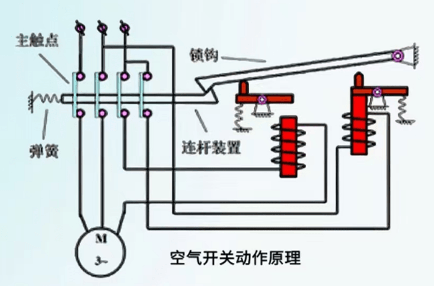
二、工作原理
1.空气开关
①当线路发生短路或严重过载电流时,短路电流超过瞬间时脱扣整定电流值,电磁脱扣器产生足够大的吸力,讲衔铁吸合并撞击杠杆,使搭钩绕转轴座向上转动与锁扣脱开,锁扣在反力弹簧的作用下将三副主触头分断,切断电源。
②挡线路发生一般性过载时,过载电流虽不能使电磁脱扣器动作,但能使热原件产生一定热量,促使双金属片受热向上弯曲,推动杠杆使搭钩与锁扣脱开,将主触头分断,切断电源。
file
2.隔离开关
是通过手动操作杆或手柄来机械地断开或闭合电路,从而实现电源的隔离。在断开状态下,触点之间形成足够的间隙以确保电路之间没有电气连接,提供一个明显的断开点,确保维护和检修时的安全性。隔离开关主要用于低电压和低电流的场合,以防止意外电击和确保电路的物理隔离。
file
三、核心区别
1.功能上的区别
①空气开关:
它具有过载保护和短路保护功能。当电路中电流超过额定值时,会自动断开电路,以防止电路过载或短路造成损坏。
②隔离开关:
主要用于隔离电源,确保在维护或检修电路时,电路处于断电态,以保证安全。它不具备过载保护和短路保护能,作用是提供一个明显的断开点,以确保电路在维护时是安全的。
2.结构上的区别
①空气开关:
内部通常包含一个或多个触点,这些触点由电磁线圈控制。当电流超过额定值时,电磁线圈会吸引触点,使电路断开。
②隔离开关:
通常由手动操作的杠杆或手柄控制,触点之间有足够的空间以确保在断开状态下,电路之间没有电气连接。
file
3.使用场景
①空气开关:
通常用于需要自动保护的场合,如家庭电路、工业设备等。②隔离开关:
通常用于需要手动控制电路断开的场合,如维修电路、测试设备等。
4.安全性
①空气开关:
可以在电路出现问题时迅速切断电源,提高安全性。
②隔离开关:-...
虽然不具备自动保护功能,但在需要明确断开电源的场合,如维修时,提供了一种安全的操作方式。
5.操作方式:
①空气开关:通常是自动操作的,也可以手动重置。
②隔离开关:需要手动操作,没有自动重置功能。
四、用途
1.空气开关
是运用在低压配电网络和电力拖动系统中的,低压侧居多,在家庭范围内使用最为广泛,像一般家用开关、照明控制开关,也带有过流保护、漏电保护功能。

2.隔离开关-般用在高压侧,起隔离电路作用,主要用于检修时提供一个明显的分隔点,通常与短路器配合使用。
file

发表评论